基于IPFS的Filecoin测试网已上线,新一轮财富机遇来袭?
免责声明:本文旨在传递更多市场信息,不构成任何投资建议。文章仅代表作者观点,不代表官方立场。
小编:记得
来源:小葱区块链
12月12日凌晨2点左右,几经延期的Filecoin测试网终于上线。
作为基于IPFS(InterPlanetary File System)分布式存储和传输协议的首个也最重要的应用,Filecoin旨在为IPFS提供强大的激励刺激,被视作IPFS技术落地和推广的一大可行方案。
该项目一经提出便受到极大
测试网的作用,主要在于允许各服务商把分布式的服务器介入IPFS网络进行数据的存取服务,以验证时空证明和存储证明机制能否完整运行,同时针对整个IPFS的激励层FIL进行测试,看Filecoin的激励机制分发模式是否有差异化或存在某些问题缺陷等等,当然官方也会把以前开发的数据模块都集中在这一次的测试网中进行全网数据模块的测试。
测试网现状:平均出块时间47秒,仅11个矿工挖出区块
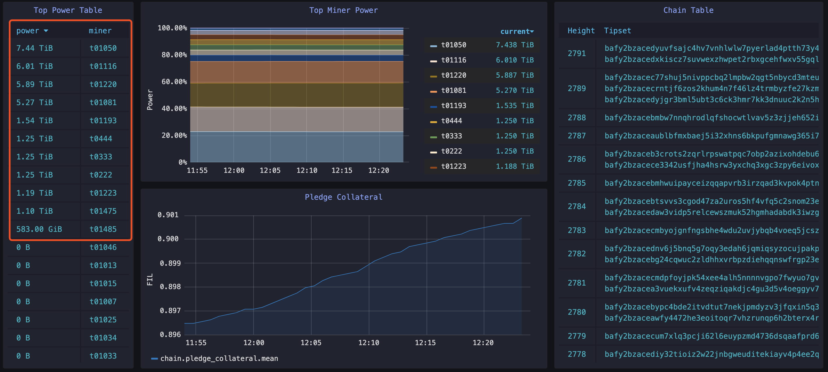
经小葱查询,Filecoin 官方公布的测试网区块链浏览器数据显示,截至 12 月 13 日12:30,时,Filecoin 测试网的当前出块时间在45秒,平均出块时间约 47秒,最大出块时间是1.5分钟,目前区块高度已达到2793,全网总算力为32.76TiB,平均gas费为0.68。
来源:https://stats.testnet.filecoin.io
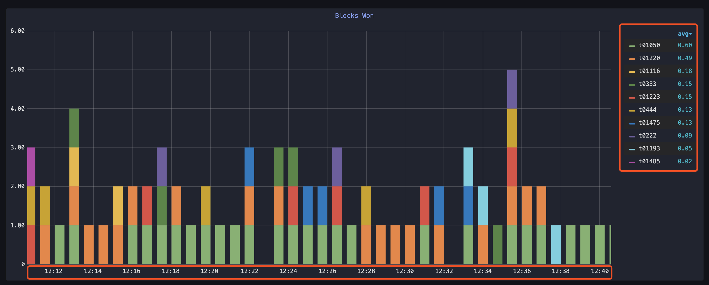
从矿工实时出块情况来看,目前算力最强的10个矿工是t01050、t01220、t01116、t0333、t0444、t01475 、t01223、t0222、t01193、t0148,柱状图显示的为这10个矿工的实时出块情况,其中,t01050矿工的工作状态最稳定,出块率最高为0.60,t01485的出块率最低为0.02。
来源:https://stats.testnet.filecoin.io
此外,算力实时排名前五的矿工节点分别为t01050、t01116、t01220、t01081和t01193,五个节点的算力“Power”分别是7.44TiB、6.01TiB、5.89TiB、5.27TiB、1.54TiB。
大概由于测试网刚上线不久,很多有实力的大矿工还未来得及加入,并且官方也明确表示,测试网期间产生的 FIL代币与后续主网代币无关,没有任何价值,实质性的“挖矿”激励尚未开始,所以目前只有11个矿工挖出了区块,从第12名开始其他所有矿工挖矿的算力都为0。
来源:https://stats.testnet.filecoin.io
2个月后更新发布主网硬件配置,3个月后启动主网
据 Filecoin 官方博客宣布,测试网阶段将一直持续到 2020 年 3 月20日,而主网启动窗口时间为 2020 年 3 月 23 日至 4 月 24 日。
其中,测试网又会经历两个主要阶段。
2019.12.12-2020.1.17为测试第一阶段,将对Filecoin进行一些基本功能测试、优化和bug修复,可能会涉及到快速开发和重要代码修改,确保Filecoin协议及其实现达到安全、高性能和可互操作的状态。
2020.1.20-2020.3.20为测试第二阶段,进入第二阶段时,filecoin协议的基本特性将已确定,并且会进行为期至少两个月的正式测试、验证和安全审计。此外第二阶段还会开启可信设置仪式,发布更新主网硬件测试配置,发布开发工具协作包。
在Filecoin共享的工作甘特图上,能查看到该项目的关键工作路径和更新时间信息。
对IPFS和Filecoin的期待来自哪里?
虽历经四次延期,但Filecoin测试网的启动以及主网的临近依然吸引了极大的
究其原因,Filecoin及其底层协议IPFS从发展之初便带来了巨大想象和期待,其旨在“替代http协议、构建起更加快速、安全、健壮、持久web网络”的技术目标一经提出,便吸引了众多技术爱好者的眼球。
众所周知,互联网的发展离不开http这个超文本传输协议,但随着互联网的爆炸式增长,http协议的弊端也逐渐暴露。
http协议依赖的是中心化服务网络,一旦服务器故障或被关闭,用户将无法访问,且中心化的存储模式,具有易受攻击、成本高昂、安全性弱、隐私保护弱等诸多缺陷。
而与依赖中心化服务网络的http协议不同,由Protocol labs(协议实验室)在2015年发布的IPFS协议,本质上是一个融合了点对点网络技术、BT 的传输技术、Git 的版本控制和自证明文件系统等多项技术的、去中心化的点对点超媒体传输协议,其目的就是,改变现有互联网的存储与传输模式,构建一个更快、更安全、更健壮的web网络。
http与IPFS特性对比
但IPFS仅仅是一种底层传输协议,用于定位和传递数据,作为基础设施而存在;因此,Protocol labs又推出了Filecoin这个区块链项目,作为IPFS上的经济激励系统,结合Token激励模式构建起了一个去中心化存储市场。
可以说,IPFS和Filecoin二者是紧密共生关系。没有Filecoin,IPFS难以启动和运转起来;IPFS的持续开发又为Filecoin提供重要的基础支持,且IPFS的普及将刺激市场对更安全、更高效的分布式存储Filecoin的需求。
Filecoin测试网上线,新的财富机遇来了吗?
就目前来看,IPFS和Filecoin的强大市场影响力主要体现在两个方面。
一是IPFS网络传输协议值得期待的发展空间,有望成为未来主流的数据存储方式,让不少技术爱好者追随其后;
另一个是对IPFS挖矿的
早在2018年初开始,就有不少机构与社区宣扬IPFS是下一个极具潜力的新挖矿币种,IPFS矿机的预售和叫卖也以传销之势席卷开来,散户纷纷争抢IPFS矿机,做投资挖矿的“早鸟”。
之后由于Filecoin项目进展迟缓,且官方多次强调,不会在主网上线之前开启挖矿,“IPFS挖矿热”逐渐冷却,但随着此次Filecoin测试网的启动,挖矿热再次被激活,已经有不少矿机厂商开始宣传
IPFS挖矿与比特币和以太坊有所不同,并且IPFS本身没有代币无法直接挖矿,Filecoin发行的代币(FIL)是IPFS系统内唯一的代币,市场宣扬的“IPFS挖矿”严格来说应该叫FileCoin(FIL)挖矿。
在Filecoin的存储交易市场上,有用户、存储矿工和检索矿工这三类角色。用户支付一定的token来获取存储和检索服务,存储矿工按用户需求完成存储任务,获取用户设置的存储报酬,并能得到系统的有效存储奖励;检索矿工按用户需求完成检索任务,获取用户设置的检索报酬。
只有存储矿工才有系统的奖励,“IPFS挖矿”其实就是让大家去做存储矿工,存储矿工的挖矿,即共享出硬盘资源并获取酬劳的行为。FIL总发行量20亿,其中70%都被分配给了Filecoin网络的矿工,即奖励给提供带宽和存储的用户,这无疑极大刺激了矿工的积极性,也提高了该项目的共识度。
不过,在此前的两年多时间内,Filecoin官方从未对外披露过支持 Filecoin 网络挖矿的硬件设备标准配置。
直到今年12月10日,也即测试网上线前两天,Filecoin官方专门发了一篇博客文章阐述Filecoin挖矿事宜,并公布了协议实验室(Protocol Labs)团队用于测试lotus(Filecoin测试网名称)的标准测试硬件配置,文中重点提及到两个关键参数指标:挖矿所需的扇区大小(Sector sizes)和最小抵押存储量(minimum pledged storage)。
Filecoin对硬件给出的建议标准为:
1)扇区大小:应达到32GiB。目前Filecoin 测试网会暂时支持 1GiB 的“测试扇区”,以方便矿工轻松加入网络,但这样小的规模对主网是不现实的,在测试网启动后,会通过一次分叉升级停止对1GiB “测试扇区”的支持。
2)矿机大小:至少 保证达到512GiB 的磁盘存储空间,并且在主网上线后对存储空间的需求可能更大,如果矿机存储空间低于 512GiB,将无法获得区块奖励,并且已完成的存储工作将不计入总网络的算力。
值得注意的是,Filecoin官方在这篇博客中特别指出,会在测试网测试期间进一步细化这些硬件参数(扇区大小、有效存储量等),因此“并不保证首批公布的硬件测试配置在Filecoin主网启动时依旧适用于主网FIL的存储挖掘”,“主网的标准测试配置可能会发生变化”。并建议想参与测试的用户不要购买超过本次测试所需数量之外的更多硬件。
此后,在12月11日, Filecoin官方博客在发布未来线路规划时又再次表示,将在测试网第二阶段(2020.1.20-2020.3.20)发布更新的主网硬件测试配置。
可见,Filecoin挖矿配置还存在很大变数,用户目前着手布局Filecoin的挖矿还为之过早,广大用户在认可Filecoin项目潜力的同时,也要注意投资风险。
- 免责声明
- 世链财经作为开放的信息发布平台,所有资讯仅代表作者个人观点,与世链财经无关。如文章、图片、音频或视频出现侵权、违规及其他不当言论,请提供相关材料,发送到:2785592653@qq.com。
- 风险提示:本站所提供的资讯不代表任何投资暗示。投资有风险,入市须谨慎。
- 世链粉丝群:提供最新热点新闻,空投糖果、红包等福利,微信:juu3644。

路安



