上线即砸崩的Filecoin,崩坏的不只是价格
作者 | 哈希派 - LucyCheng
一、总览六年前底层协议IPFS的概念被提出,三年前项目完成融资众筹活动,到了2020年10月15日长期备受
可惜出师不利,Filecoin刚上线扑面而来的全是负面新闻。项目代币FIL不涨反跌,不到五天时间价格从200美元断崖式下滑至30美元;不仅如此,相关市场还接连出现矿商停摆示威、官方疑似抛售砸盘、多方团队想借机分叉项目等等传闻。本文哈希派将对Filecoin进行剖析,观察该项目上线之后面临的发展困境。
二、筹备三年,参与者等来的是超85%的价格暴跌Filecoin主网还未上线之前,当FIL市场还是零流通量的时候,各个交易所已经将目光投放到该币种的市场交易身上。2017年下旬,LBank以及Gate.io率先添加对FIL的支持,上线为期6个月、12个月以及36个月的FIL/ETH和FIL/BTC交易对。随后三年时间里,除了谨慎观望的币安、火币与OKEx之外,TOP.ONE、TOKOK、BitZ、BKEX等等超30家交易所也效仿前人提前上线FIL相关交易。
部分已上线FIL期货的交易所(备注:Fil 6代表六月期货,Fil 1代表一月期货,主网上线后按月交割)
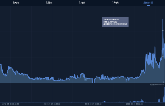
根据BiShiJie的数据显示,自2020年5月Filecoin启动第二阶段测试网络起,其代币的市场日交易总额开始逐步上涨,并于7月中旬达到3亿元/天的水平。与此同时,FIL也成功打破长久以来的横盘局面,代币价格从七月份开始稳步上涨,在项目主网上线前一个月持续攀升至30美元,与年初相比增长近三百个百分点。
2017年以来FIL的价格以及市场日交易量变化情况(数据源自:BiShiJie)
乘着市场热度,Filecoin主网启动当天,FIL价格再次呈现翻涨趋势,在CoinGecko最高录得208.95美元新高点。不过这波涨势没有维持多久,次日16号FIL价格火速调头跳水,开始断崖式暴跌,在接下来的一周时间里持续下滑至30美元左右,最低跌至20美元低点,较最高点跌去近67%。虽然现阶段价格跌势基本止住,但FIL的代币价格已经跌回主网上线前三个月时35美元左右的水平。
Filecoin上线后的价格变化情况(数据源自:CoinGecko)
Filecoin这种高开低走的表现不仅仅体现在价格层面,其全网有效算力同样呈现出类似的涨跌趋势。由区块浏览器filscout.io的数据统计可知,该项目主网启动之后算力增速逐步放缓,当前全网有效算力约为656.96 PiB,周内涨幅达6.9%,增速环比下滑逾22个百分点。而且根据哔哔News的分析还能看出,Filecoin TOP10矿工近七天内有半数节点算力几近是零增长;另一方面,TOP 20矿工的最大算力增速则跌至历史最高值的十分之一。
Filecoin主网上线后全网有效算力的增长情况(数据源自:filscout.io)
Filecoin主网相关数据(数据源自:filfox.info;截止时间:2020年10月27日)
头部矿工有效算力增速滞缓的同时,其挖矿效率亦快速下滑。当前算力排名前二十的矿工节点中,挖矿效率最低为0.20 FIL/TiB,最高也仅为0.27 FIL/TiB。以算力占比最高的时空云&灵动f02770为例,该节点当前挖矿效率为0.23 FIL/TiB,相关数据与9月14日Filecoin第一轮矿工太空竞赛结束时的0.6 FIL/TiB相比,下降超61.7%。理论上,挖矿效率大幅降低意味着很多该出块的矿工并没有出块;所以我们有理由推测,当前网络内有较大部分的矿机处于半开机甚至是关机状态。
三、全新存储方式备受期待,上线之前生态已见雏形不同于有营销鬼才助阵的波场,也不同于自带明星光环的EOS,Filecoin主网启动时间拖了三年,期间接连跳票四次,市场热度依旧颇高的原因,很大程度上与其底层概念以及对标的数据存储市场有关。
本质上来说,Filecoin是作为IPFS协议激励层的存在;而IPFS则是互联网技术公司Protocol Labs于2015年发布的点对点分布式文件系统,旨在取代HTTP成为新一代网络基础协议。跟传统HTTP协议服务端和客户端的请求响应模式不同,IPFS是基于内容寻址的模式,而非域名寻址,为此可以将所有使用其文件系统的计算机连接起来,通过共享的方式激活全球闲置带宽与硬盘,为用户提供传输速度更快、隐私性更强、占用带宽资源更少、内容保护更优的网络体验。
部分IPFS生态图(资料来源:网络)
随着社会向Web3.0的迈进,IPFS近年来越发受到各行各业的
2017年8月,Filecoin团队通过CoinList进行1C0,以公募以及私募的方式筹集到2.57亿美元,创下该时期全球区块链早期项目的融资记录,其中投资方不乏红杉投资、Y Combinator、文克莱沃斯兄弟、联合广场风投等等顶级机构。按照募资仅出售10%的代币来计算,Filecoin还未上线前估值已经达到25.7亿美元,足以在当时主流加密货币市值排行榜内排到前五的位置。
2017年8月初,加密货币市场的市值排名情况(数据源自:Coinmarketcap)
更甚的是,Filecoin刚完成融资不到两个月,Gate.io以及LBank已经上线其代币FIL的期货交易;项目方尚未公布治理机制以及挖矿算法,矿机商和云算力平台早已开始出售相关挖矿产品。三年时间里,矿机断货、云算力抢购、二级市场爆炒等等市场盛况从未消停。
四、筹备阶段闹剧不断,市场期待值未受影响不过需要强调的是,Filecoin主网还未启动之前,该生态内持续膨胀的矿业和二级市场,全数建立在空气之上,具有极大风险。
实际上,借助以太坊网络发行ERC20 Token进行募资、筹备期间流通代币逐渐积累人气、主网上线后通过映射实现代币迁移,是新区块链项目启动的常规操作。但Filecoin走了一条不同的路,它没有在任何公链上发币,而是坚持等到主网正式上线才释放FIL。这意味着,在2020年10月15日之前根本不存在FIL,市场上所有与其相关的交易只是各个平台的单机玩具而已。
Filecoin主网还未上线之前,FIL在各交易所的报价存在较大价差(数据源自:feixiaohao)
在当时“无币有市”的环境下,各个交易所之间的FIL价格存在成倍数的价差,而且绝大部分上线相关期货交易的平台都没有明确其交割来源。即便如此,依然有大笔资金涌入市场,每次项目传出新进展的时候,FIL的市场交易量及价格都会有不同程度的波动。以项目上线前两个月为例,该团队8月再次跳票、宣布延迟主网上线时间的时候,FIL价格两周内从35美元持续下滑至14美元,累计跌幅达60%;到了九月份,项目方明确主网启动时间为10月15日之后,FIL开始转跌为涨,逐渐收复之前的跌幅,于主网上线前回涨至35美元的水平。
看准市场对Filecoin的追捧,利用该项目规则尚未完善、存在诸多模糊板块的现实情况,不少骗子和资金盘开始在Filecoin社区扎堆。2020年10月14日Filecoin启动前夕,市场再次出现以ERC20合约伪造的FIL假冒代币,不法分子通过空投、转账的方式迅速在Uniswap建立交易对池子,吸引不了解FIL发行方式的投资者入坑。虽然北京链安的检测系统及时发出警报,但从区块链浏览器数据来看,已有一小部分投资者掉入陷阱,开始参与交易。
以ERC20合约伪造的FIL假冒代币(数据源自:etherscan)
但是比起二级市场,Filecoin矿业市场的骗局乱象更为严重。2018年到2019年间,有上百家矿商入场,打着IPFS矿机的旗号,以一机多挖为卖点开始销售矿机。之前在香港当街撒钱的币少爷黄钲杰就是其中之一,他于2018年7月通过线下沙龙的方式卖出两千多万港元的Filecoin矿机。同年中原硅谷也以IPFS挖矿的名义,加上10%到30%返佣的诱惑大肆招募矿机代理商,向七千多人销售了近30万台蜗牛星际服务器,五个月内吸金超20亿元。
就如上文所说,当时官方的挖矿机制并不成熟,很多参数都没有最终定型,这些销售出去的矿机绝大部分只是堆叠的硬盘,造机成本极低,而且能不能挖到币存在着极大的不确定性。另一方面,所谓的一机多挖更是空谈,实际上就是根据买入台数后台固定拨币的资金盘游戏,和挖矿没有半点关系,最后全部被贴上诈骗和传销的名号。
这种没有技术支撑的销售乱象一直持续到2019年12月Filecoin测试网络上线。随着测试数据的公布,可用于参考且评判矿机性能的标准逐步明确,矿机骗局无所遁形,厂商以及相关资金盘接连跑路,市场留下一堆烂摊子,从某种程度上来讲给Filecoin的声誉带去较大的不良影响,该项目和IPFS因此还一度与传销、诈骗划上等号。
市场上部分云算力产品的信息(资料源自:深链财经)
虽然测试网络上线之后,项目的基本参数越渐明晰,但要注意的是,后来出现的挖矿设备以及云算力产品,在Filecoin正式启动后能否短期回本、能否如期兑付,同样存在不确定性及风险性。然而骗局的戳破以及长期的市场乱象并没有浇灭参与者的热情,挖矿产品的抢购现象还在继续。包括人人矿池、BKEX、金色算力云、火星云矿等等在内的云算力产品一经推出,均被抢购一空。
五、上线即翻车,项目方与矿工之间矛盾升级在Filecoin矿工节点分布地图上可以清楚看到,现阶段全球的矿工节点主要集中在中国、美国以及欧洲等国家和地区,其中中国的节点最为密集;同时在区块浏览器filfox上也能观察到,稳居挖矿排名前十的节点几乎都来自中国。
Filecoin矿工节点在全球范围内的分布情况(数据源自:filscan.io)
此外根据Google Trend和百度指数的数据不难发现,这几年时间内里国内市场对于Filecoin的
Filecoin近年来在的搜索指数(数据源自:Google Trend)
Filecoin近年来在国内的搜索指数(数据源自:百度指数)
对普通投资者来说,最关心的是项目正式启动后的价格收益;而就矿工而言,更加期待的是抢得头矿将会带来的巨大收益。结合矿业市场在Filecoin上线前的反应来看,这同时也是该项目能够长久保持热度的原因之一。不过事与愿违,FIL释放后价格并没有如期暴涨,短暂触碰200美元新高点之后,快速回落至30美元左右,且横盘至今。再加上项目方制定的前置抵押、区块奖励缓慢解锁、惩罚机制等等规则的限制,矿工无法效仿DeFi项目“挖提卖”的赚钱策略,使其挖矿收益大打折扣。
按照项目的官方说法,为了防止矿工利用作恶手段获得系统奖励,网络设置了区块链奖励抵押以及前置抵押机制。具体来说,参与挖矿的矿工需要在封装扇区前提供FIL进行前置抵押,而挖矿所得的奖励则会在180天内按线性缓慢释放解锁。从Filecoin项目方的角度出发,这些特别设定有助于整个网络往良心方向发展,但前期也很容易出现FIL流动性不足的问题。在缺乏FIL的情况下,矿机无法发挥全力,网络有效算力增幅减缓,矿工回本周期也会随之大大拉长。
截图来源:质押计算机
根据瓜子动力提供的Filecoin挖矿质押/收益计算机估算可得,如果按照1T/年 2500元的云算力购买价格、6.2240 FIL/1T的质押比例计算,在全速挖矿的前提下,1T算力24小时大概能产出0.2356 FIL的收益,折合人民币38.18元,预估回本周期为65.5天;如果加上质押成本,则延长至91.9天,大约是三个月左右。不过这是最理想状态下的收益情况,真正的挖矿过程中存在很多不确定因素,一旦矿机出现技术、网络等问题,不仅会降低收益情况,网络还将根据惩罚机制扣除抵押的代币
作为加密社区苦等了三年的明星项目,Filecoin主网多次延迟上线早已消耗掉市场不少信心与耐心,去年测试网络启动前突然宣布改用GPU挖矿也激起提前布局者的不满。但是凭着对项目托底市场以及吸金效应的高期待,矿工和矿商脚步未停,依旧豪赌进场;只不过这层颇厚的明星滤镜在Filecoin主网上线后没能保持住,最后在挖矿收益远低于市场预期的情况下彻底粉碎。
未知账号于10月15日获得150万枚FIL代币,随后向火币转入80万枚FIL(数据源自:filfox.info)
考虑到前置抵押的压力,Filecoin团队已积极推出相应的缓解措施,不仅给可用余额为负的矿工节点进行了100FIL的补偿,还与第三方平台合作为矿工推出借贷服务;但矿工并不买账。一方面,部分参与太空竞赛获得代币奖励的矿工,早就趁着项目上线之初价格暴涨之时套现大量FIL,随后因缺乏质押代币又不愿自行购买而陷入无币挖矿的尴尬局面。另一方面,多种规则的限制下,掐断了矿工试图快速致富的财路,小矿工因底蕴不够无法入场挖矿,矿商和云算力平台则受困于挖矿收益低且释放时间慢等等市场现状,还需为后续兑付问题发愁。
诸多因素的驱使下,以利益为重的矿工将不满摆到了台面,开始奋起反抗,主网启动首周便上演罢工以及分叉戏码;同时Filecoin团队化身市场管理者,解锁150万FIL,将其中80万枚转入火币,并解释称主要用途是,提高前期市场流动性并维持币价稳定。一时间两股力量相互碰撞,市场形成项目方与矿工两方博弈的局面。
前五大Filec oin矿工的算力增量走势(数据源自:filfox.info)
虽然最后Filecoin官方做出妥协,于10月23日实施FIP0004提案,直接释放25%的存储矿工区块奖励,余下75%继续按照180天线性释放,以此缓解矿工的燃眉之急;但是这个方案并没有从根本上满足矿工想要快速回本的投机需求。从目前绝大部分矿工节点约为0.20 FIL/TiB的挖矿效率来看,依旧有很大一部分矿机处于关机状态;头部矿工算力滞涨的情况也没有改善,甚至出现下滑的迹象;同时领域内关于修改经济模型、分叉Filecoin的舆论还在继续。
六、总结哈希派认为,有着巨大的潜力市场以及行业长期看好的IPFS概念作为托底,加密社区一直以来对于Filecoin都有较高的期待值以及宽容度;但是这大都建立在该项目具有强大吸金效应的基础之上。为此,当意识到无法通过Filecoin快速致富甚至是短期回本的时候,市场出现矿工停摆示威、多方团队意图分叉项目等等过激行为也不足为奇。
从项目长远发展的角度来看,Filecoin设计的经济模型是有道理的,这种抵押机制有助于保护算法以及用户数据的完整性。但是在当前网络没有实质流入数据,用户需求几乎为零的大环境下,Filecoin的价值最直接的体现在参与项目挖矿的矿机体量之上。
而现阶段就实行过于严苛的挖矿规则,不但无法吸引更多新矿工的加入,还会因为破坏早期入场矿工的利益而令双方长期陷入拉锯战,从而阻碍项目后续的健康发展。如果接下来该团队无法找出被矿工广泛认可的经济模型,未来或许等不到IPFS被广泛采用,Filecoin就会因为流动性枯竭而提早退场。
- 免责声明
- 世链财经作为开放的信息发布平台,所有资讯仅代表作者个人观点,与世链财经无关。如文章、图片、音频或视频出现侵权、违规及其他不当言论,请提供相关材料,发送到:2785592653@qq.com。
- 风险提示:本站所提供的资讯不代表任何投资暗示。投资有风险,入市须谨慎。
- 世链粉丝群:提供最新热点新闻,空投糖果、红包等福利,微信:juu3644。

路安



