全景式解读DeFi发展现状:Aave和Lido成TVL最高协议,Solana跻身第二大公链
编译:Felix, (本文有所删减)
去中心化金融 (DeFi) 常被用来与传统金融 (TradFi) 进行比较,其已成为 Web3 中一个庞大且呈指数级增长的领域。DeFi 的目标与在加密领域常听到的“为没有银行账户的人提供银行服务”这一说法高度契合。
无需银行即可提供全球金融服务的承诺是一个崇高的目标,Web3 的魅力很大程度也源于此。本文旨在以当下视角回顾过去一年 DeF 的发展。
概述

总锁定价值 (TVL) 达 946 亿美元:所有 DeFi 协议中,锁定的资金数量巨大。但考虑到目前整个加密领域的市值约为 2.8 万亿美元,仍仅占 3.3% 左右,因此还有很大的增长空间。自去年以来,TVL 增长了约 1.5 倍,约为 654 亿美元,但作为加密领域的占比,保持相当稳定,因为之前占比 3.5%。
DeFiLlama 的图表始于 2018 年 6 月,距今不到 7 年,充分表明 DeFi 尚处于萌芽阶段。然而,2021 年 11 月,DeFi TVL 达到历史峰值,为 1760 亿美元。期待 TVL 再次达到这一峰值。
Aave 和 Lido TVL 达 356 亿美元:目前 DeFi TVL 中超 37% 是 Aave 和 Lido 中质押的 ETH。这表明 Aave 和 Lido 都占据主导地位。去年 Lido 处于领先地位,但后来 Aave 拔得头筹。此外,大多数 DeFi 都发生在以太坊上,其仍是最重要的区块链。
稳定币市值达 2360 亿美元:稳定币在 2.8 万亿美元的加密市场中占据了超过 8.3% 的份额,是 DeFi 的两倍多。稳定币的增速持续超过 DeFi TVL,表明其已经真正实现了产品市场契合。
DeFiLlama 中的数据非常丰富,甚至让人无从下手。下面进一步探讨其中的一些类别,并分析其中要点。
头部区块链

目前以太坊仍是 DeFi 中最主要的参与者,占 TVL 的 52%,但比去年的 58.3% 有所下降。Solana 以 8% 的 TVL 成为第二大竞争者,但仍比以太坊小 6 倍多。
Solana 和 BSC 分别取代 Tron 成为第二和第三大公链,将 Tron 从第二位挤到第四位。这三者的活跃地址数都远超以太坊,Solana 拥有超 430 万个地址,而以太坊只有 44.2 万个。
以太坊拥有最多的 DeFi 协议,目前有 1320 多个,高于去年的 960 多个。
比特币网络拥有 58 个已记录的 DeFi 协议,高于去年的 12 个。考虑到比特币并非为智能合约而设计,其仍占据了所有 DeFi TVL 的 4% 以上,约 38 亿美元。
头部协议

毫无疑问,在以太坊、Sonic、Avalanche 和 Arbitrum 等几个 EVM 链中,Aave 是头部借贷协议,但 Morpho 在 Base 上占据主导地位。
大多数区块链都有自己的借贷和稳定币项目。随着许多主流区块链都拥有自己的协议,再质押也在不断发展,其中最大的参与者是 Eigen Layer,但 Pell Network 的覆盖范围最广泛。
Stargate 是 TVL 中跨多条链的主要跨链协议。
以太坊上的协议凭借以太坊 DeFi 的庞大交易量在同类协议中占据主导地位。
协议类别

借贷、跨链桥和流动性质押的 TVL 最高,它们之间的差距相对较小,在 420 亿美元到 370 亿美元之间。去年,流动性质押遥遥领先,但差距已经缩小,借贷和跨链桥已经赶超。
Aave 占所有借贷的 44%,而 Lido 占所有流动性质押的 43%,这两个协议是迄今为止整个 DeFi 领域 TVL 最高的两个协议。
DEX 的 TVL 要少得多,约 180 亿美元,其中头部协议是 Uniswap、Curve 和 PancakeSwap,它们各自运行在 9 个以上的 EVM 链上。即使 TVL 较低,这也是最赚钱的部分,过去 24 小时内的交易费用达 590 万美元。如此的赚钱效应,DEX 总共有超过 1600 个协议也就不足为奇了。
跨链桥类别主要由 WBTC 和 Binance Bitcoin 等包装的比特币等价物主导。
基金会和财政部

以太坊基金会持有的金库规模略高于一年前的一半水平,且出现了大幅下降。与此同时,Mantle 拥有庞大的金库,但主要以自有代币计价。
一些以太坊相关项目也以金库总额占据主导地位,例如 Aave、ENS、Lido 和 Sky。然而他们也大多持有自己的代币。
如果不计自有代币,排名则更加参差不齐。但很少有金库主要以稳定币为主,因此它们主要受市场波动的影响。
收益率

大多数玩家将资金存放在 Lido 以获得收益,这可能是因为大多数人对 ETH 作为长期价值存储工具充满信心,而 Lido 在流动性质押方面也占据主导地位。其他基于 ETH 的流动性质押协议也占据主导地位,例如 ether.fi 。
JitoSOL 的质押 SOL 收益率达 7.75%,超过了所有其他头部收益率产品。Marinade 和 Jupiter 的 SOL 年利率甚至更高,约为 9%。
Sky Lending 是 TVL 排名第一的低风险稳定币选择,其 SUSDS 稳定币持有超 25 亿美元,收益率为 4.5%。
DeFiLlama 追踪了 104 条区块链上 468 个协议中超过 1.5 万个流动性池。
费用

Tether 和 Circle 各自的稳定币是加密领域迄今最大的手续费产生业务。仅 Tether 在过去一年就创造了超 58 亿美元的收入。
纵观过去一年,以太坊上的 Gas 仍是手续费支出最大的方式之一,其手续费总额与 Circle 相差不远,分别为 13 亿美元和 16 亿美元。然而,以太坊的手续费正快速下降,在过去 30 天里,甚至没有进入前 15 名。不过,基于以太坊的协议 Lido 和 Uniswap 仍在赚取高额手续费。
Solana 的手续费生态在过去一年增长最快,Jito、Raydium 和 Pump.fun 都赚取了巨额手续费。这很可能主要得益于 Solana 上 memecoin 的大幅增长。
自去年以来,比特币的手续费下降了约一半,随着费用市场上许多其他竞争对手的崛起,比特币的排名已从第二位跌至第 14 位。
稳定币

稳定币总市值几乎翻了一番,从去年的 1360 亿美元增至目前的 2350 亿美元。然而,USDT 和 USDC 仍占据主导地位,分别占 62% 和 26%,合计占整个市场的 88%。
占比增长最大的是 Ethena 的 USDe,尽管其一年前尚未推出,但现在已成为第三大稳定币,占据 2% 的市场份额。
Sky 发行了 USDS 代币,打破了 DAI 的主导地位。然而,合并 DAI 和 USDS 的市值后,Sky 拥有 3.5% 的市场份额,仍是第三大市场参与者。
USDT、USDC、DAI/USDS 和 USDe 合计占稳定币市场约 93%,市值超过 2200 亿美元。
贝莱德的 BUIDL 基金代表了新进入者,表明 TradFi 也想在这个市场分一杯羹。
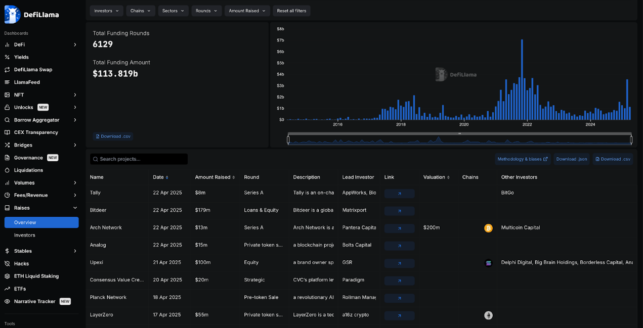
融资

DeFi 领域已筹集超 1130 亿美元的融资,总融资轮次达 6129 轮。融资额在 2021 年末至 2022 年初达到最高,但目前增长迅速,仅上个月就已超 35 亿美元。
FTX 和 Celsius 是 DeFi 领域融资额最大的项目之一,分别筹集了 9 亿美元和 7.5 亿美元,同时也是该领域最大的失败项目之一。EOS 的情况也类似,其 40 亿美元的融资几乎未能兑现。
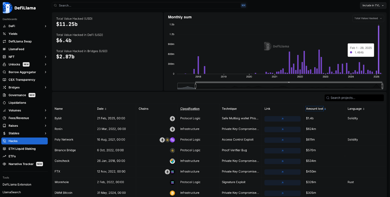
黑客攻击

DeFi 领域已遭受超 112 亿美元的黑客攻击,其中 25% 来自跨链桥,其余来自其他 DeFi 公司和协议。
今年 2 月 ByBit 遭受黑客攻击,是加密历史上最大的单次黑客攻击,损失超 14 亿美元。而第二大黑客攻击发生在 2022 年,针对 Ronin 网络的攻击导致 6.24 亿美元损失。
朝鲜组织 Lazarus 对这两次黑客攻击负责,成为加密领域最大的黑客组织。
大多数大规模的黑客攻击发生在以太坊生态中,可能是因为 DeFi 的大部分流动性都集中在以太坊生态系统中。
总结
总体而言,DeFi 的交易量仍主要由以太坊及其 EVM 生态系统(拥有众多的 L2)主导,而 DeFi 正是从此崛起。
Solana 在过去一年中实现了大幅增长,正迎头赶上,而比特币也出人意料地开始发展自己的 DeFi 生态系统,尽管其并非旨在成为一个智能合约平台。波场生态系统似乎已经落后于其他生态系统,但波场仍是稳定币活动的重要枢纽。
相关阅读:经纪人法案废除、CAKE治理攻击......近期对DeFi的10点思考
- 免责声明
- 世链财经作为开放的信息发布平台,所有资讯仅代表作者个人观点,与世链财经无关。如文章、图片、音频或视频出现侵权、违规及其他不当言论,请提供相关材料,发送到:2785592653@qq.com。
- 风险提示:本站所提供的资讯不代表任何投资暗示。投资有风险,入市须谨慎。
- 世链粉丝群:提供最新热点新闻,空投糖果、红包等福利,微信:juu3644。

Felix



