以太坊智能合约代码缺陷致Qubit DeFi平台被窃取8000万美元加密货币
美东时间 1 月 27 日 17:00 左右,去中心化金融平台 Qubit Finance 不幸成为了高价值加密货币失窃案件的最新受害者。周四当天,黑客从这里窃取了 8000 万美元的加密货币,刷新了 2022 年初至今的新纪录。在通过 Medium 发布的事件报告中,Qubit Finance 承认了本次黑客攻击和事发时间。
截图(来自:Qubit Finance)
据悉,Qubit 提供了一项在不同区块链之间搭起“桥梁”的服务,意味着某种加密货币的存款、能够以另一款加密货币的方式进行提取。
更确切地说,Qubit 的定位介于以太坊和币安智能链(BSC)网络之间。然而区块链审计与安全公司 CertiK 的分析表明,黑客成功地利用了其智能合约代码中的一个安全漏洞。
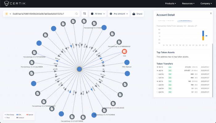
攻击者钱包的 Skytrace 可视化呈现(via Medium)
事件最终导致攻击者能够以存入 0 ETH 的方式,提取出近 8000 万美元的 Binance Coin 。CertiK 分析师写道:
随着我们从以太坊主导的世界转向真正的多链场景,此类桥梁只会变得愈加重要。
然而当人们需要在不同的区块链之间转移资金的时候,仍需以一种不易受到黑客攻击的方式开展相关业务。
在推特上发布的一则声明中,Qubit Finance 团队希望与攻击者展开谈判(比如提供 Immunefi 平台上最高档位的 2.5 万美元漏洞赏金计划奖励),以最大程度地减少社区的损失。
不过 TheVerge 指出,自币安智能链(Binance Smart Chain)于 2020 年上线以来,已有多个 DeFi 项目遭到重创。
Crypto Briefing的记录表明,Meerkat Finance 在 2021 年 3 月损失了 3100 万美元、Uranium Fin蚂蚁矿池官网ance 于 4 月损失了 5000 万美元、Venus Finance 又于 5 月损失了 8800 万美元。
- 免责声明
- 世链财经作为开放的信息发布平台,所有资讯仅代表作者个人观点,与世链财经无关。如文章、图片、音频或视频出现侵权、违规及其他不当言论,请提供相关材料,发送到:2785592653@qq.com。
- 风险提示:本站所提供的资讯不代表任何投资暗示。投资有风险,入市须谨慎。
- 世链粉丝群:提供最新热点新闻,空投糖果、红包等福利,微信:juu3644。

路安



